Prometheus完整的部署方案+实战实例

Prometheus简介是一套开源的系统监控报警框架。Prometheus作为新一代的云原生监控系统,相比传统监控监控系统(Nagios或者Zabbix)拥有如下优点
易管理性:Prometheus核心部分只有一个单独的二进制文件,可直接在本地工作,不依赖于分布式存储
高效性:单一Prometheus可以处理数以百万的监控指标;每秒处理数十万的数据点
易于伸缩性:通过使用功能分区(sharing)+联邦集群(federation)可以对Prometheus进行扩展,形成一个逻辑集群
丰富的看板:多种可视化图表及仪表盘支持
针对容器监控:对docker,k8S监控有成熟解决方案
Prometheus架构图

Prometheus Server: 收集指标和存储时间序列数据,并提供查询接口
ClientLibrary:客户端库
Push Gateway: 短期存储指标数据。主要用于临时性的任务
Exporters:采集已有的第三方服务监控指标并暴露metrics
Alertmanager:告警
Web UI :简单的web控制台
官方安装说明
https://prometheus.io/docs/prometheus/latest/installation/
准备两台服务器
192.168.106.101 #Prometheus服务端
192.168.106.100 #被监控服务器
101下载prometheus.yml主配置文件
# my global config
global:
scrape_interval: 15s # 采集被监控段指标的一个周期
evaluation_interval: 15s # 告警评估的一个周期
# 告警的配置文件
alerting:
alertmanagers:
- static_configs:
- targets:
# - alertmanager:9093
# 告警规则配置
rule_files:
# - "first_rules.yml"
#被监控端的配置
scrape_configs:
- job_name: 'prometheus'
static_configs:
- targets: ['localhost:9090']
- job_name: "docker"
static_configs:
- targets: ['192.168.31.62:8080']
- job_name: "Linux"
static_configs:
- targets: ['192.168.31.62:9100']
下载镜像
docker pull prom/prometheus
开启内核路由转发
echo -e "net.ipv4.ip_forward = 1
net.ipv4.conf.default.rp_filter = 0
net.ipv4.conf.all.rp_filter = 0" >> /etc/sysctl.conf
sysctl -p
启动镜像,将主配置文件挂载到容器内
docker run -d --name=prometheus -p 9090:9090 -v /tmp/prometheus.yml:/etc/prometheus/prometheus.yml prom/prometheus
http://192.168.106.101:9090/ #访问该地址,出现一个简单ui界面,说明部署成功

实战一:监控一个容器服务(常用的监控指标有: 内存,CPU,硬盘,网络,状态)
非交互获取容器的监控指标
`docker stats --no-stream lnmp_nginx `

cAdvisor (Container Advisor) 用于收集正在允许的容器资源使用和性能信息。相当于zabbix-agent一样提供一个数据采集的接口
docker部署cAdvisor:
100被监控服务器安装
docker run -d
--volume=/:/rootfs:ro
--volume=/var/run:/var/run:ro
--volume=/sys:/sys:ro
--volume=/var/lib/docker/:/var/lib/docker:ro
--volume=/dev/disk/:/dev/disk:ro
--publish=8080:8080
--detach=true
--name=cadvisor
google/cadvisor:latest
访问该地址,就能看到实时采集到的数据
http://192.168.106.100:8080/containers/


http://192.168.106.100:8080/metrics #该地址的数据为prometheus识别的数据的接口

去101上修改prometheus的配置文件,复制一个job文件,job_name 指名称,targets为cAdvisor服务器地址ip和端口
vim /tmp/prometheus.yml

docker restart prometheus #重启服务
http://192.168.106.101:9090/ 可以看到监控指标说明获取数据成功

101服务器上安装grafana
docker run -d --name=grafana -p 3000:3000 grafana/grafana

http://192.168.106.101:3000/ #p配置数据源,配置完成点击保存

https://grafana.com/grafana/download #该地址下载grafana模板

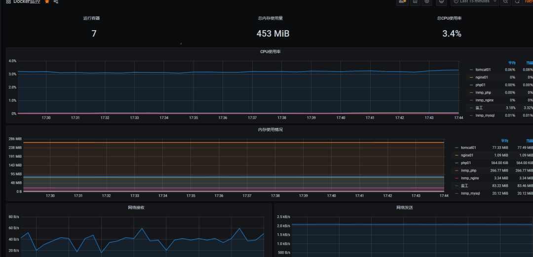
保存,选择Prometheus数据源后可以看到如下图所示


可以看到100上所有容器都被监控到了,至此监控容器完成!
实战二:监控Linux主机
编写了一个采集linux主机metrics的脚本
cat node_exporter.sh
#!/bin/bash
wget https://github.com/prometheus/node_exporter/releases/download/v0.17.0/node_exporter-0.17.0.linux-amd64.tar.gz
tar zxf node_exporter-0.17.0.linux-amd64.tar.gz
mv node_exporter-0.17.0.linux-amd64 /usr/local/node_exporter
cat <<EOF >/usr/lib/systemd/system/node_exporter.service
[Unit]
Description=https://prometheus.io
[Service]
Restart=on-failure
ExecStart=/usr/local/node_exporter/node_exporter
[Install]
WantedBy=multi-user.target
EOF
systemctl daemon-reload
systemctl enable node_exporter
systemctl restart node_exporter
运行这个脚本就能监控Linux主机
测试 访问
http://192.168.106.100:9100/metrics

说明采集信息成功
修改101服务上的配置文件/tmp/prometheus.yml

docker restart prometheus
检测方法:http://192.168.106.101:9090/classic/targets,up说明采集成功

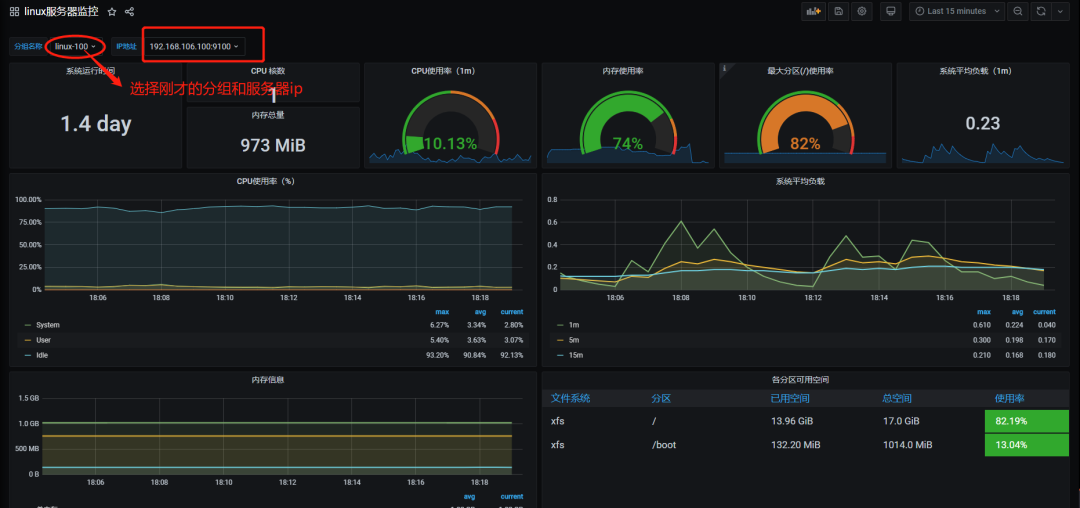
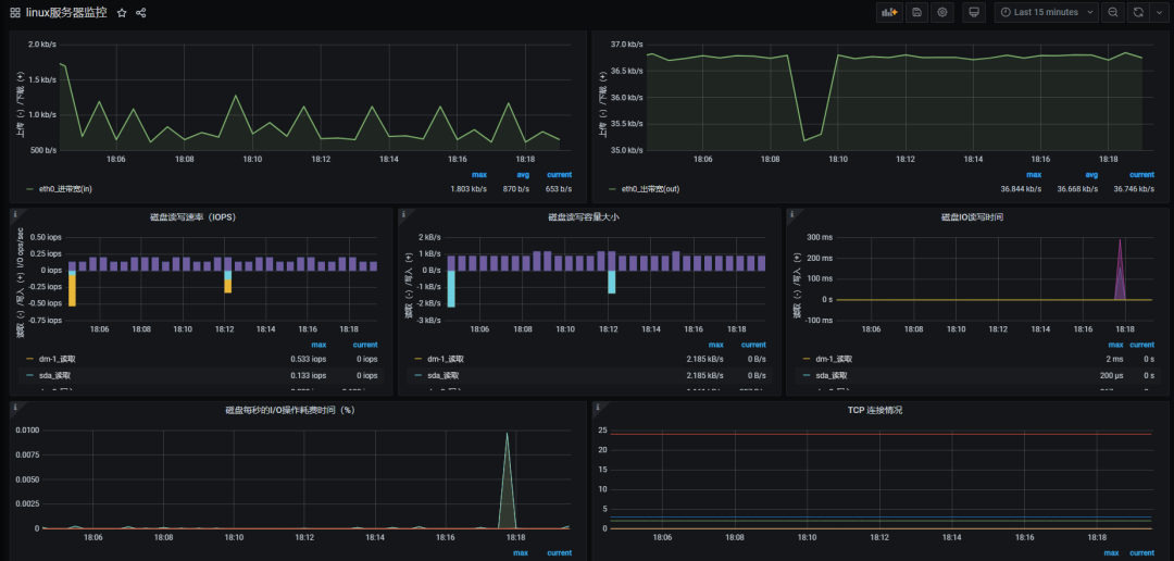
然后配置grafana仪表盘,本次导入9276模板,和刚才导入模板的方式一致。导入完成即可看到如图所示模板


至此实战监控Linux部署完成
